
Nutzen Sie AgPM-Funktionen zur Verbesserung von Nachhaltigkeit, Energieeffizienz, Anlagenleistung, Gesundheit, Sicherheit und Umweltstandards sowie der Produktion.





Integrieren Sie vorhandene Datenquellen in die Plattform mithilfe von industriellen Datenprotokollen und Gateways mit Unified Name Space-Standards

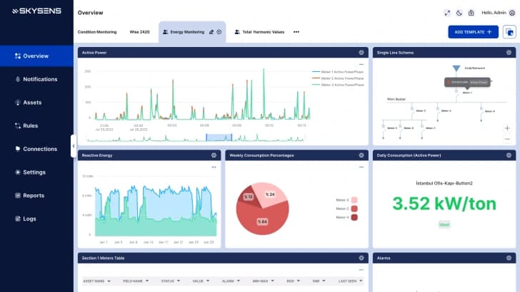
Kontextualisieren, analysieren, visualisieren Sie einfach und erstellen Sie Benachrichtigungen und Berichte auf einer einzigen Plattform.

Nutzen Sie ausgehende Integrationen, Visualisierung, Berichterstattung und Benutzerverwaltung, um Ihre Industrieanlage zu verbessern.
Überwachen Sie Scope-1/2-Emissionen, Wasserverbrauch, Abfall, Arbeitsbedingungen und andere Nachhaltigkeitsfaktoren in Echtzeit. Erfassen, melden und reduzieren Sie diese Kennzahlen einfach und kostengünstig.


Verbessern Sie die Leistung industrieller Anlagen durch vorausschauende Wartung und Zustandsüberwachung, komplett mit proaktiven Warnungen und Team-Management-Tools.




AgPM-Anwendungen bieten einen schnellen Return on Investment mit hohem Ertragspotenzial. Die drahtlosen IoT-Funktionen können die Kosten im Vergleich zu ähnlichen Systemen um das bis zu 10-fache senken.
Die Plattform ermöglicht die Ausführung von Anwendungen über dieselbe Drag-and-Drop-Widget-Oberfläche und bietet so Mehrwert für jede Benutzerrolle.
Kombinieren Sie mehrere Datenquellen mit KI und erweiterten Regeln, um standardisierte Datenflüsse mit einheitlichen Zeitstempeln zu erstellen, die den Unified Namespace (UNS)-Praktiken entsprechen.
Nutzen Sie vorgefertigte oder benutzerdefinierte Integrationen für SCADA-, SPS-, MES-, BMS- und DCS-Systeme, um Flexibilität und KI-Bereitschaft durch sichere Verbindungen zu erhöhen.
Teams können IoT-Geräte integrieren und bestehende Datenquellen ohne Programmierung anbinden. Dies befähigt operative Gruppen, die Leistung eigenständig zu überwachen.
Skysens AgPM kann ohne Internetverbindung vor Ort betrieben werden, was die Sicherheit hinter Unternehmens-Firewalls erhöht und Datenströme mit hohem Durchsatz unterstützt.

Agile Predictive Monitoring-Anwendungen dienen als zentrale Infrastruktur für Datenerfassung, Analyse und Berichterstattung. Sie nutzen neue, kostengünstige Technologien wie LoRaWAN zur Überwachung der Raumluftqualität und von Kondensatableitern.
In diesem Szenario integriert sich die Agile Predictive Monitoring-Plattform in die bestehende Infrastruktur, wie z.B. das Gebäudemanagement. Mehr erfahren >
Einige Lösungen erfordern parallele Systeme aufgrund von Verantwortlichkeiten und Anforderungen. Die Agile Predictive Monitoring-Plattform.. Mehr erfahren >